先决条件
首先在您的机器上安装 Grafana 和 Prometheus。
注意
除了本地安装,您也可以使用 Grafana Cloud
启用指标
要启用指标,您必须修改节点和农民的命令行参数添加 Prometheus 选项
针对节点:--prometheus-listen-on 127.0.0.1:9080
针对农民:--prometheus-listen-on 127.0.0.1:9081
要应用更改,需要重启节点和农民。然后你应该能够在和上获取到这些指标。http://localhost:9080http://localhost:9081
配置 Prometheus 目标
找到文件,并在区域中添加以下作业项:prometheus.ymlscrape_configs
- job_name: "subspace"
static_configs:
- targets: ["localhost:9080"]
labels:
group: 'node'
- targets: ["localhost:9081"]
labels:
group: 'farmer'
在 Linux 机器上,你通常可以在 路径下找到 文件。/etc/prometheus/prometheus.ymlprometheus.yml
使用新配置重新启动 Prometheus。
注意
Prometheus 可以通过使用 SIGHUP 信号重新加载配置而不需要重启。如果您在 Linux 上运行,可以使用 , 使用您的 Prometheus 进程 ID 替换。kill -s SIGHUP <PID><PID>
配置 Grafana
默认情况下,Grafana 通常运行在3000端口上。您可以通过以下网址访问 Grafana: 。http://localhost:3000
默认用户名和密码是 。admin
添加您的 Prometheus 数据源:

点击“保存并测试”来测试配置,如果一切都正确,您将看到绿色消息“数据源正常工作”。
导入 Grafana 仪表板
复制并粘贴Grafana 仪表盘ID 并点击 完成导入:20433Load

选择您的作为数据源,然后点击。Prometheus导入
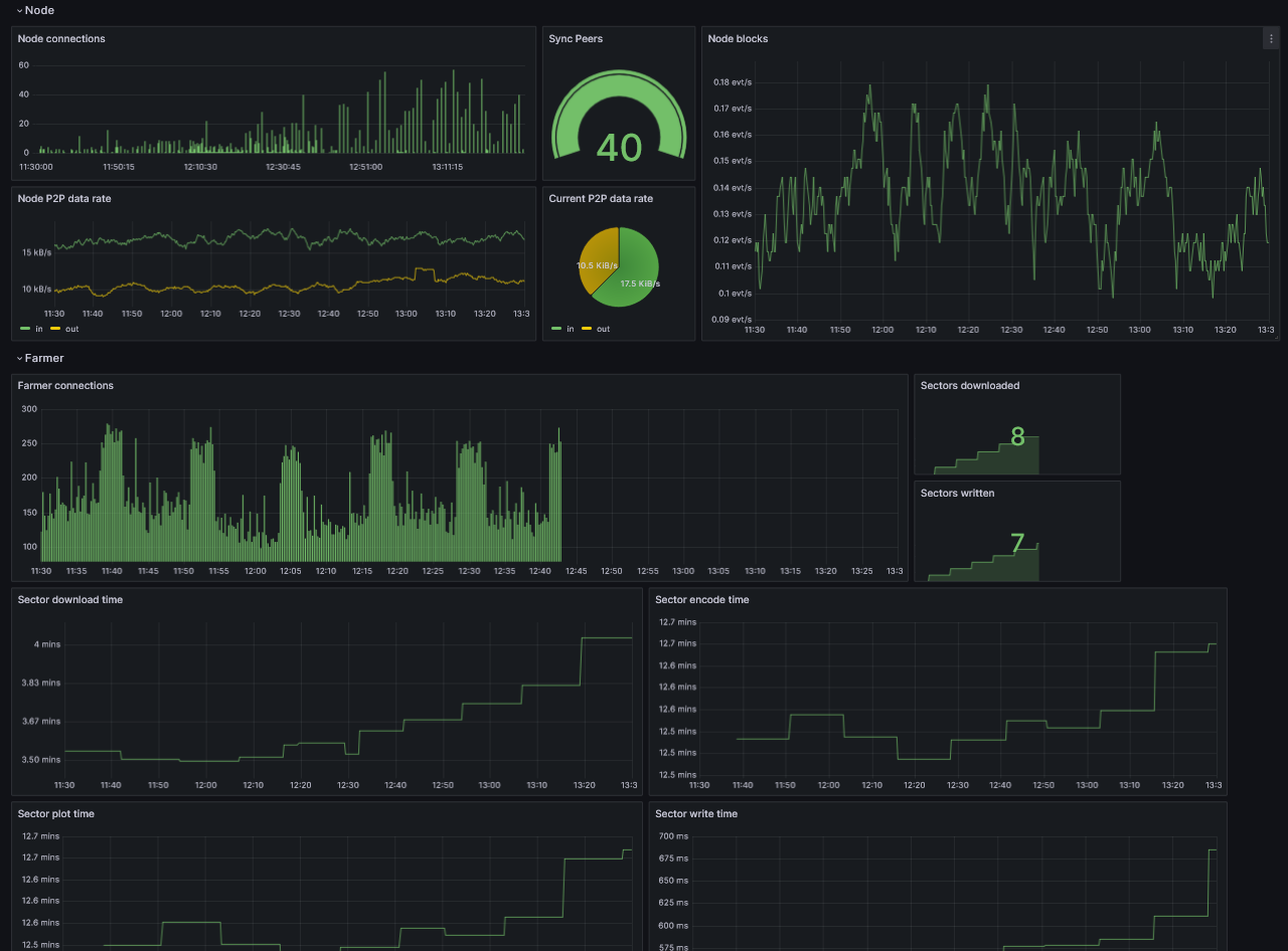
此时,您应该能够监控到您的节点了。

Qubic挖矿教程网







