2024-09-14
分类:交易所教程
阅读(127)

2、全球最大交易所币安

Aleo-Hiveos 教程
1.打开hiveos设置web(https://hiveon.com/os/),网站添加钱包设置。 点击Wallets标签,在要求添加ALEO钱包地址处添加Hpool官网生成的apikey,然后点击创建,创建完成会看到下面有Aleo的便签
2.进入飞行表创建设置,点击「Flight Sheets」标签,在「Wallet」选项栏,点下拉菜单图标,选择第一步创建好的钱包设定。
3.在飞行表创建设置的「Miner」选项栏,选择「Custom」自定义。
4.点击「Setup Miner Config」(设定挖矿软件配置),在弹出Windows上开始设置具体参数,参考下图。 其中安装链接可在此文档中获取。 随后,点击Apply Changes保存设置。 如果设置了代理机器矿池地址就需要填入代理的IP地址+端口号,如果直连则不需要填写矿池地址。
代理设置:
网址:https://github.com/h9-dev/aleo-miner/releases/download/v2.1.0/h9-miner-aleo-v2.1.0.3.tar.gz
Pool URL:代理机器IP地址
直连设置:
网址:https://github.com/h9-dev/aleo-miner/releases/download/v2.1.0/h9-miner-aleo-v2.1.0.3.tar.gz
5.回到Fight sheets設置頁面,點擊「Create Flight Sheet」,完成創建。
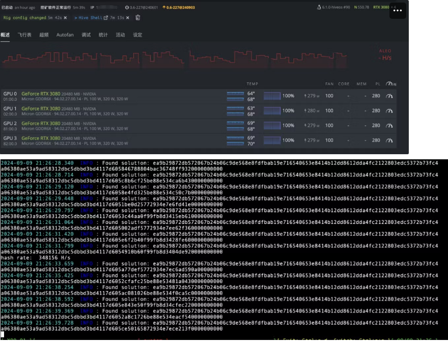
6.飞行表创建成功并应用到矿机设置上面,开始挖矿。


2、全球最大交易所币安
